Brüder, dieser Wasserfall an der Börse hat wirklich heftig zugeschlagen. BTC nähert sich direkt der 66000-Marke, ETH ist auch auf die 1980-Grenze gefallen, im Chat herrscht Klagelied, viele Altcoins sind direkt zu Schutt geworden.
In diesem Moment haben die meisten Menschen nur zwei Worte im Kopf: Boden kaufen.
Nachdem es so stark gefallen ist, sollte es doch bald eine Erholung geben, oder? Wenn man jetzt nicht einsteigt, wird man dann nicht leer ausgehen? Höre auf meinen Rat, halte die Hände still und sei auf keinen Fall voreilig. In diesem gnadenlosen Markt, der Menschen frisst und keine Knochen ausspuckt, ist es oft am schlimmsten, den Boden nur nach Gefühl zu erraten. Lass uns nicht raten, lass uns direkt die Daten der Hauptakteure anschauen.
Kombiniert mit der neuesten Liquidationskarte und den K-Linien des Marktes, werde ich den Brüdern die kalte Logik hinter diesem Rückgang erklären.
Erstens zeigt die Liquidationskarte, dass unten das "super große Stück Fleisch" verborgen ist, das die großen Spieler am meisten wollen.

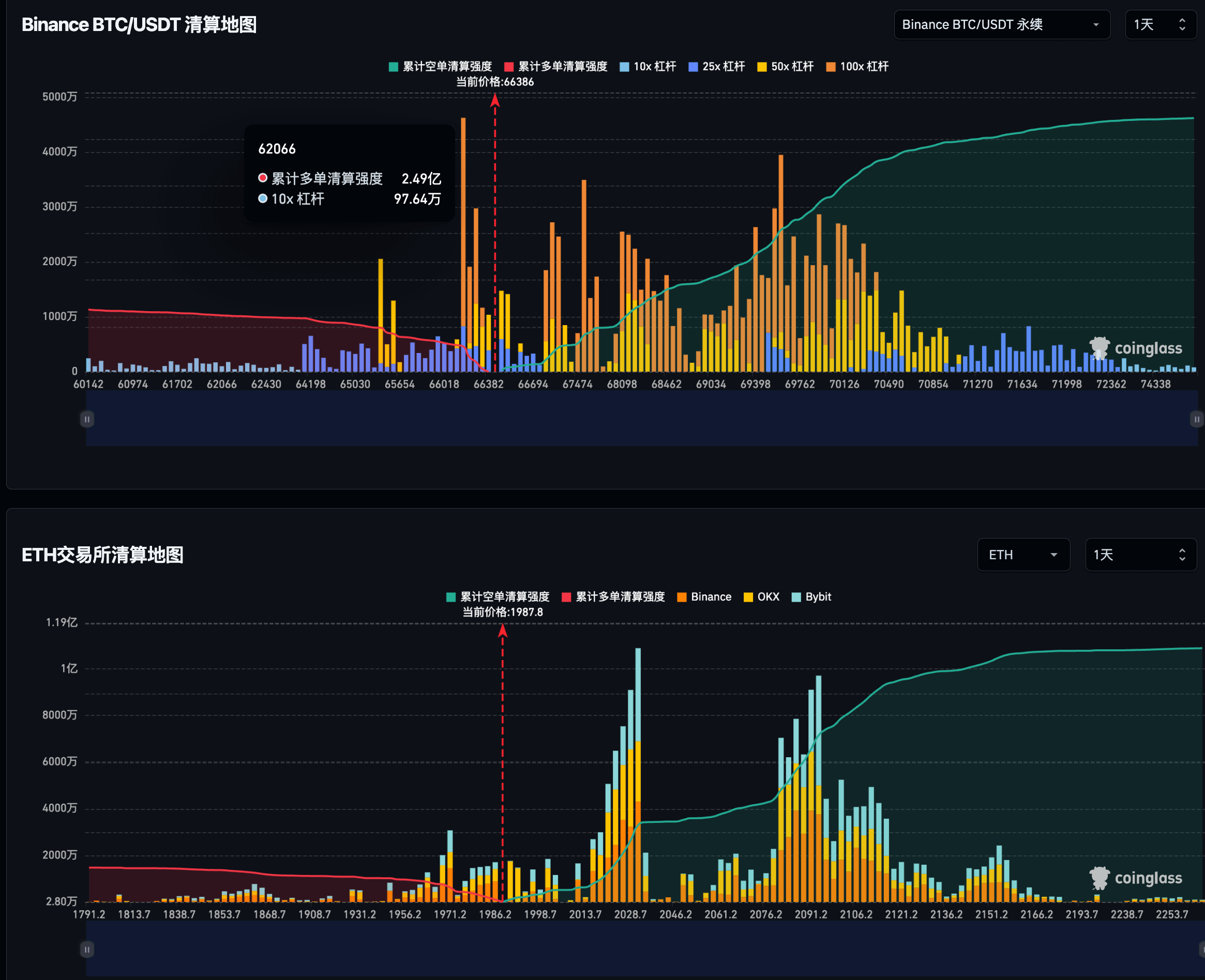
Sehen Sie sich zunächst die erste Liquidationskarte von Coinglass an. Der Preis von BTC schwankt derzeit um 66864, aber wenn Sie nach links schauen, sehen Sie an der Position 60212 eine extrem übertriebene gelbe Säule - die kumulierte Liquidationsstärke von Long-Positionen beträgt unglaubliche 30,8 Millionen!
Was bedeutet das? Das bedeutet, dass es unzählige hartnäckige Zocker gibt, die unten mit hohen Hebeln (viele 50x, 100x Hebel) hartnäckig durchhalten. Für die großen Institutionen und Market Maker sind diese 300 Millionen Dollar ein Stück fettig fließendes Fleisch, das direkt vor ihrer Nase liegt. Kapital ist blutrünstig, in Anbetracht des schweren Verkaufsdrucks oben, was haben die großen Spieler für einen Grund, nicht nach unten zu stechen, um diese 60000 Long-Positionen vollständig zu liquidieren und die Liquidität auszuschöpfen, bevor sie den Preis wieder anheben?
Ebenso ist ETH an dieser Stelle 2010 ebenfalls in einer prekären Lage, im Bereich von 1900 bis 1950 gibt es auch eine Reihe dichter gelber Säulen, die darauf warten, geerntet zu werden. Solange die Hebel unten nicht vollständig bereinigt sind, kann dieses Fahrzeug nicht leicht befreit werden, und das erzwungene Nachkaufen ist nur ein Geschenk an die großen Spieler.
Zweitens, die K-Linienstruktur ist gebrochen, die offenen Kontrakte (OI) halten sich immer noch hartnäckig auf hohem Niveau.
Lassen Sie uns wieder auf das K-Linien-Diagramm auf Stundenbasis schauen.

Zuerst schauen wir uns BTC an, der Preis hat einen klaren Abwärtstrend durchlaufen, eine große schwarze Kerze hat direkt die vorherige Unterstützungsplattform durchbrochen und erreicht jetzt einen FVG (Fair Value Gap) Bereich unten, wo er sich gerade mühsam erholt. Aber achten Sie auf die Daten in der unteren rechten Ecke: Die offenen Kontrakte (OI) betragen immer noch unglaubliche 6,117 Millionen Dollar!

Schauen wir uns ETH an, auch auf Stundenbasis gibt es einen waterfallartigen Rückgang, der direkt an der unteren Bollinger-Band-Linie verläuft, ohne jegliche K-Linien-Formationen, die auf eine Stabilisierung hindeuten (wie lange untere Schattenlinien, bullische Umfassungen usw.). Und auch hier liegt der OI bei beeindruckenden 4,734 Millionen Dollar.
Diese beiden Daten zusammen betrachtet, sind sehr beängstigend: Der Preis ist so stark gefallen, aber die Chips im Fahrzeug haben sich nicht verringert. Das bedeutet, dass Kleinanleger weiterhin verrückt nachkaufen und Long-Positionen hartnäckig halten, die Hebelwirkung wurde nicht vollständig bereinigt (Reset). Das leere Potenzial auf Stundenbasis ist noch nicht vollständig freigesetzt, das ist absolut kein Merkmal eines Bodens, sondern eher eine Fortsetzung des Rückgangs.
Zusammenfassung: Was sollten wir jetzt tun?
Im Handel ist die teuerste Kosten nicht das Verpassen, sondern dass die Munition ausgeht, während der Boden noch in der Mitte des Berges ist.
Aus der aktuellen Liquidationshitze und der Marktstruktur betrachtet, ist das Jagdziel der Hauptakteure sehr klar: Sie wollen die extrem dichte Liquidität der Liquidationen unten nutzen. BTC schließt nicht aus, dass es nach unten sticht, um den super Liquidationspool in der Nähe von 60000 zu testen, und auch ETH könnte mit 1900 ein großes Wahrscheinlichkeitsereignis sein.
Deshalb gibt es jetzt nur einen Rat: Weniger handeln, mehr beobachten, Bargeld ist König.
Was ist das wirkliche Signal für einen Boden? Es ist ein plötzlicher massiver Abwärtsschuss an einem Abend, bei dem die gelbe Säule bei 60000 auf der Liquidationskarte sofort verschwindet, das gesamte Netzwerk liquidiert Milliarden von Dollar, und in der Gruppe herrscht Totenstille, gefolgt von einer K-Linie, die schnell einen langen unteren Schatten zurückzieht (Tür schließen). Das ist das Zeichen für die Bereinigung der Hebel und dass die großen Spieler ihre Positionen vollständig aufbauen.
Vor dem passiert, lassen Sie die Munition noch eine Weile fliegen. Halten Sie U fest in der Hand und versuchen Sie nicht an dieser Stelle, das blutige Messer zu fangen!

