#Near #NEAR🚀🚀🚀 #BTC #ETH #solana
NEAR Protocol achieved 1 million transactions per second in a benchmark test using 70 shards, demonstrating sharding scalability potential that far exceeds Visa's peak capacity.
Key Notes:
The NEAR benchmark uses 70 shards on Google Cloud hardware at a cost of approximately $900 per month to achieve this milestone.
The test only involved native token transfers, not smart contracts, so real-world capacity may differ from peak performance.
NEAR currently operates nine shards on the mainnet, placing it among the layer-one blockchains with the highest theoretical capacity.
NEAR Protocol NEAR $1.76 24-hour volatility: 0.4% Market capitalization: $2.26 B 24-hour volume: $189.62 M has reached a significant milestone with 1 million transactions per second (TPS) in a benchmark test environment designed to simulate real-world scenarios. This development helps demonstrate that sharding is an efficient method for high scalability and throughput capacity for high-performance blockchains—surpassing Visa's peak capacity of approximately 65,000 transactions per second.
The NEAR Foundation reported this latest achievement in a blog post on December 8, explaining the benchmark methodology in "a publicly verifiable benchmark using real code, realistic workloads, and cost-effective, high-performance Google Compute Engine C4D machines across 70 shards," as described.
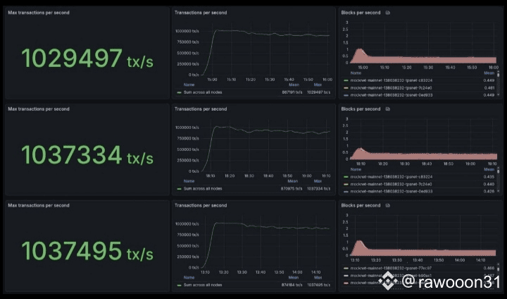
The results are available in three Grafana dashboards that peaked at 1,029,497, 1,037,334, and 1,037,495 transactions per second, followed by consistent performance of one million TPS for nearly an hour each.

Grafana Dashboard for three 1M-TPS NEAR Protocol tests | Source: NEAR Foundation/Grafana
As explained in the blog post, this benchmark has validators divided into 70 shards, running commercial-grade hardware from Google Cloud, at a cost of around $900 per month. While accessible, this cost is significantly higher than the minimum required to run a chunk validator on NEAR—currently estimated at $15 per month, according to Meta Pool’s Node Studio.
This test only uses native token transfers, not smart contract execution, which requires more network gas and computing power, which can reduce overall capacity per second. Additionally, the NEAR blockchain currently has nine shards rather than the 70 used in the test, meaning the mainnet's current capacity is likely well below the one million transactions per second achieved.
Nevertheless, this demonstrates that the NEAR Protocol is ready, with sufficient optimization, to scale anytime close to 1 million TPS with network consistency and reliability as adoption and block space demand increase.
How Many TPS Can Blockchain and Other Payment Processors Archive?
Interestingly, Visa (NYSE: V) can scale up to 65,000 transactions per second, according to The Banking Scene. In 2024, Visa processed an average of approximately 25,091 transactions per second globally, based on a total of approximately 293 billion payment transactions handled that year.
Data collected by Coinspeaker from Chainspect on December 8 shows the maximum theoretical TPS that other blockchains can achieve, based on benchmark tests such as those provided by NEAR, or rough estimates by Chainspect analysts.
"Taking the block size measured in gas/bytes/computational units and dividing it by the smallest possible transaction size to determine the maximum number of transactions that can fit into a block (in most blockchains, the smallest transaction is a native token transfer). Then the number of transactions is divided by the block time to calculate the metric," the team explained.
When compared to some of the largest cryptocurrencies by market capitalization, Sonic, ICP, and Aptos have the largest theoretical maximum TPS after NEAR, with nearly 400,000, 210,000, and 160,000 transactions per second, respectively.
Sui SUI $1.62 24-hour volatility: 0.9% Market capitalization: $6.06 billion 24-hour volume: $956.50 million , TON TON $1.64 24-hour volatility: 1.3% Market capitalization: $4.01 billion 24-hour volume: $126.20 million , Polkadot DOT $2.14 24-hour volatility: 0.1% Market cap: $3.52 B 24-hour volume: $205.85 M , and Solana SOL $133.9 24-hour volatility: 1.2% Market cap: $75.17 B 24-hour volume: $5.51 B follow, with approximately 120,000, 105,000, 100,000, and 65,000 TPS, respectively. However, SOL has the highest "Real-Time TPS" among all blockchains on Chainspect—at 1,238 transactions per second at the time of writing.

Fastest blockchain based on transactions per second (TPS), as of December 8 | Source: Coinspect
Therefore, this latest achievement positions NEAR as one of the layer-one blockchain networks with the highest theoretical capacity and scalability. This adds to the latest positive developments in the NEAR ecosystem, as covered and reported by Coinspeaker.
On December 5, NEAR launched TravAI, in collaboration with ADI Chain, where AI agents handle the entire travel booking workflow from search to payment using cryptocurrency. On December 3, the foundation announced NEAR AI Cloud and Private Chat, two related products already integrated by relevant players like Brave Browser. Kalshi has also recently added support for NEAR's native token, and NEAR Intents has surpassed the $7 billion mark for all-time chain-abstracted swap volume.



