

استقرت أسعار شيبا إينو يوم الأربعاء، تواجه مقاومة عند المستوى الأسبوعي الذي تم كسره سابقًا عند 0.0000068 دولار.
تظهر البيانات على السلسلة مشاعر متباينة، مع زيادة الطلبات الكبيرة التي تعوضها ظروف السخونة المتزايدة وهيمنة جانب البيع المتزايدة.
يجب أن يكون المتداولون حذرين، حيث يبدو أن أي انتعاش قصير الأجل هش، حيث يبقى الاتجاه الرئيسي هبوطيًا.
استقرت أسعار شيبا إينو ($SHIB ) عند 0.0000067 دولار في وقت كتابة هذا التقرير يوم الأربعاء، تواجه رفضًا حول منطقة مقاومة رئيسية. تشير بيانات السلسلة والمشتقات إلى مشاعر متباينة بين المتداولين، مما يحد من فرص التعافي في الأسعار.
المشاعر المتباينة بين المتداولين تحد من تعافي SHIB
تشير بيانات ملخص CryptoQuant إلى أن مشاعر عملة الميم ذات الطابع الكلب بين المتداولين متباينة. بينما توجد طلبات كبيرة من الحيتان في كل من الأسواق الفورية والعقود الآجلة، مما يشير إلى اهتمام صعودي، تشير ظروف السخونة المتزايدة وهيمنة جانب البيع المتزايدة إلى أن ضغط البيع لا يزال مرتفعًا. تشير هذه المجموعة إلى عدم اليقين بين مستثمري عملات الميم وتحد من فرص التعافي المستدام.

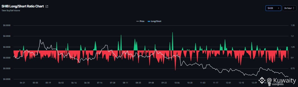
وبالمثل، فإن سوق المشتقات حذر. تظهر بيانات CoinGlass أن معدل تمويل SHIB تحول إلى الإيجابية يوم الأربعاء، حاليًا عند 0.0088%، مما يشير إلى أن مراكز الشراء تدفع لمراكز البيع ويشير إلى مشاعر صعودية. ومع ذلك، انخفضت نسبة الشراء إلى البيع إلى 0.87 في نفس الفترة، مما يشير إلى زيادة في الرهانات القصيرة. يسلط هذا التباين الضوء على تزايد عدم اليقين في سوق المشتقات ويضعف القناعة الصعودية.

رسم بياني لمعدل تمويل SHIB. المصدر: Coinglass

رسم بياني لنسبة الشراء إلى البيع في SHIB. المصدر: Coinglass
توقعات أسعار شيبا إينو: SHIB يمدد الخسائر دون أدنى مستوى للانهيار في 10 أكتوبر
تصحيح سعر شيبا إينو أكثر من 11% الأسبوع الماضي، متراجعًا دون أدنى مستوى للانهيار في 10 أكتوبر عند 0.0000067 دولار ووصل إلى مستوى لم يُشاهد منذ منتصف يونيو 2023. كما أغلق SHIB دون المقاومة الأسبوعية عند 0.0000068 دولار وواجه مقاومة حول هذا المستوى. اعتبارًا من كتابة هذا التقرير يوم الأربعاء، يتم تداول عملة الميم عند 0.0000067 دولار.
إذا استمر SHIB في اتجاهه الهبوطي، فقد يمدد التصحيح نحو أدنى مستوى يوم السبت عند 0.0000061 دولار. قد يؤدي الإغلاق دون هذا المستوى إلى مزيد من الخسائر نحو أدنى مستوى في 10 يونيو 2023 عند 0.0000054 دولار.
مؤشر القوة النسبية (RSI) عند 35 على الرسم البياني اليومي، يتعافى قليلاً فوق مستويات التشبع البيعي، مما يشير إلى احتمال حدوث ارتداد قصير الأجل، على الرغم من أن المخاطر الهبوطية لا تزال قائمة. أظهر مؤشر تباعد تقارب المتوسط المتحرك (MACD) تقاطعًا هبوطيًا في 17 يناير، والذي لا يزال ساريًا وبالتالي يدعم النظرة السلبية.

رسم بياني يومي لـ SHIB/USDT
يجب أن يبقى المتداولون حذرين حيث يبقى الاتجاه الرئيسي لـ SHIB هبوطيًا، لذا فإن أي انتعاش قصير الأجل لديه احتمال كبير أن يكون ارتدادًا مؤقتًا — زيادة قصيرة في الأسعار ضمن اتجاه هبوطي أوسع.
إذا تعافى $SHIB ، فقد يمدد الارتفاع نحو المتوسط المتحرك الأسي لمدة 50 يومًا عند 0.0000078 دولار.
#Shibalnu #BinanceSquareFamily #BinanceSquare #BinanceHerYerde #BinanceSquareTalks