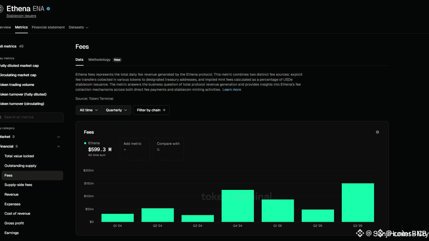
💸 $600M ÎN TOTAL COMISIOANE, ÎNFRÂNGE RECORDUL ÎN Q3 2025 🚀💰
În Q3 2025 singur, Ethena a adunat un record de $151M în comisioane
Conform Token Terminal, $ENA a crescut pe locul 3 printre emitentii de stablecoin-uri în ceea ce privește totalul comisioanelor, fiind doar în urma Tether și Circle
Cu această venit actual și rată de creștere, este Ethena cel mai robust protocol DeFi din acest ciclu 👇

ENAUSDT
Perpetuu
0.0822
+2.75%

